The Engine Behind Predictive Priority
FleetFix moves beyond static scheduling. Our proprietary heuristic engine evaluates 15+ operational variables in real time, maximizing workshop yield while protecting asset equity.
The Limitation of Static Standards
Legacy workshop systems operate on fixed-rule architecture. In a rental environment, where demand is non-linear and asset value fluctuates, rigid standards become operational bottlenecks that bleed capital.
Standardization
The 15-Factor Scoring Engine
FleetFix replaces rigid, rules-based maintenance with a dynamic multivariate scoring model. By evaluating assets across commercial yield, operational capacity, and capital preservation vectors, we ensure every workshop decision is mathematically optimized for ROI.
Heuristic_Calibration_v4.2
Reduce stuck jobs
Balance workload
Keep floor active
Smart equilibrium
Yield-Driven Prioritization
The engine automatically accelerates repairs for assets with high forward-demand forecasts and maximum revenue-per-day potential.
Forensic Capacity Balancing
By analyzing 'Section Load' in real-time, the system prevents bay congestion and ensures technician specialization matches task complexity.
Capital Governance
Every score factors in total-cost-of-ownership (TCO) thresholds and residual value impact to trigger 'Repair vs. Dispose' flags.
Audit Ready
Adaptive Organizational Learning
FleetFix doesn't force a generic model onto your business. It is a learning layer that aligns itself with your specific management governance through a continuous feedback loop.
Override Analysis
When a human manager re-prioritizes a task, the engine analyzes the delta between its recommendation and the human decision to refine future weights.
Behavioral Pattern Recognition
The system identifies local branch nuances—learning which repair types consistently exceed estimates or which vendors deliver the highest ROI.
Policy Gradient Refinement
As your corporate strategy shifts (e.g., from growth to capital preservation), the model recalibrates its baseline logic to reflect new KPIs.
"Weight for 'Local Branch Demand' adjusted +0.08 based on manual reranking history."
Repair vs. Resale Strategy
The most expensive repair is the one done three months before disposal. FleetFix integrates market residual values and cumulative TCO data to determine the optimal exit strategy for every asset.
The 'Economic Pivot' Detection
Algorithms identify the exact point where diminishing returns on maintenance meet accelerating depreciation.
Resale preservation logic
System prioritizes specific high-impact maintenance (like OEM-standard cosmetic repairs) that directly correlate with higher auction values.
Money-Pit Mitigation
Automated flags for assets showing chronic reliability patterns, preventing 'sunk cost' investments in failing hardware.
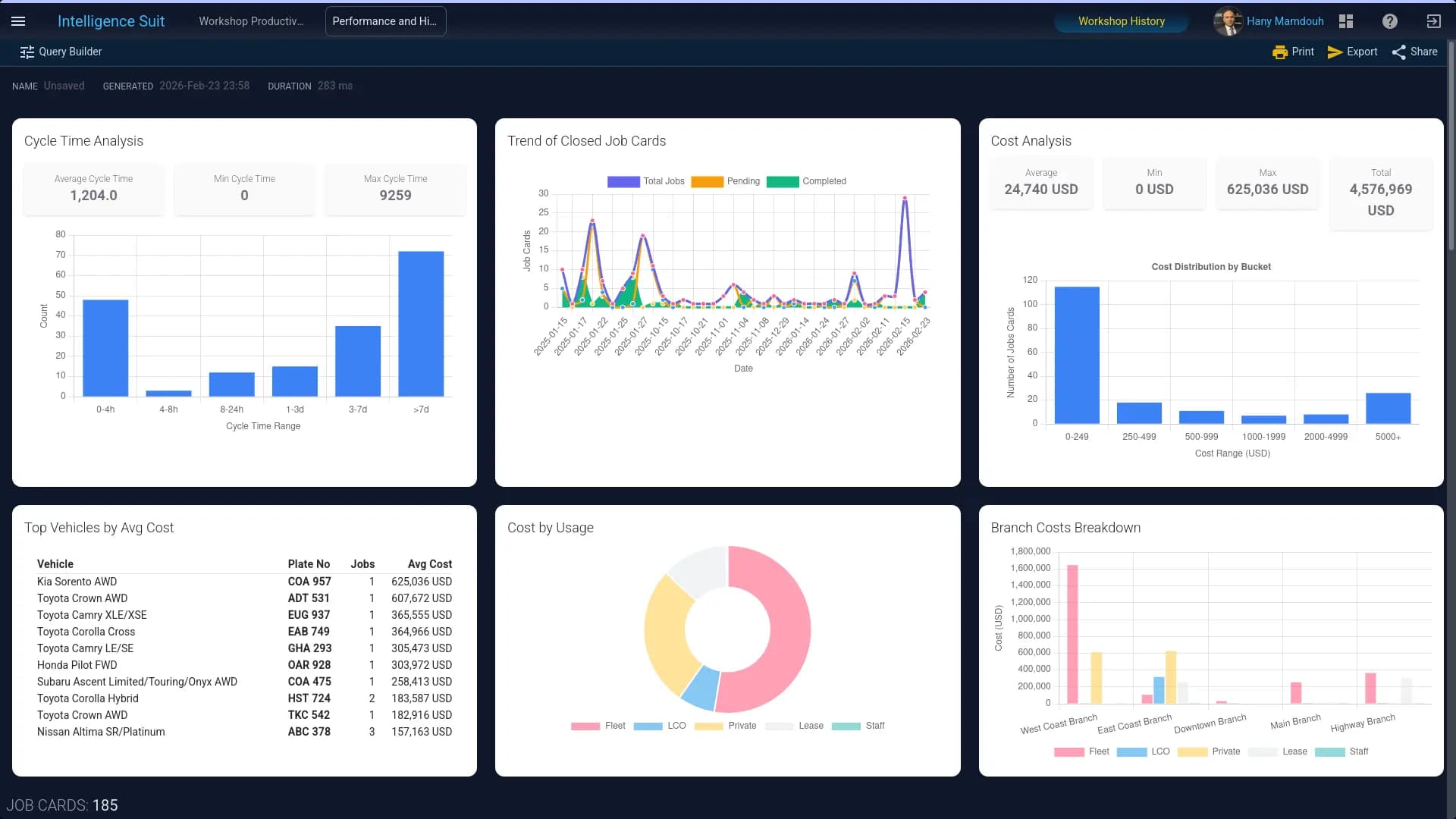
The Intelligence Suit
Go beyond surface-level reporting. FleetFix provides a forensic analytical layer that translates every job card into high-fidelity business intelligence.
Multivariate Cost Attribution
Drill down into costs by branch (Branch_A, Branch_B, Branch_C, ...), vehicle model, or usage type (LCO, Private, Fleet, ...).
Cycle Time Histograms
Identify bottlenecks in real-time with granular distribution charts—from 4-hour quick-turns to 7-day major overhauls.
Inter-Branch Benchmarking
Compare performance metrics across your entire network to standardize operational excellence.

Intelligence Built for Rental Economics
In the rental industry, your workshop is either a cost center or a competitive advantage. FleetFix ensures it's the latter by linking every technical action to a financial outcome.
Eliminate Floor Stagnation
By dynamically re-scoring tasks every 60 seconds, FleetFix ensures that 'stuck' jobs are identified and cleared before they impact daily utilization.
Accelerated Asset Velocity
Heuristic-led slotting reduces the 'Idle-to-Service' gap, getting rental assets back on the road up to 22% faster than manual scheduling.
Precision Equity Management
Direct every maintenance dollar toward assets with the highest remaining lifecycle value, avoiding 'money-pit' repairs in aging units.
Optimized Exit Yield
Maintain a forensic service history that proves OEM-standard care, directly correlating with higher secondary market and auction premiums.
Governance & Transparency
Replace 'gut-feel' workshop management with an auditable, governance-led framework that aligns operational reality with board-level strategy.
FleetFix provides the instrumentation required to manage a modern fleet at scale, ensuring operational logic and financial mandates remain aligned.
Evaluate FleetFix Within Your Rental Operating Model
Schedule a focused demonstration aligned with your fleet size, usage mix, and organizational structure. We will map FleetFix directly against your Pending levels, availability targets, and operational KPIs.